2025년 2월 수익 마감
변동성이 컸던 2월도 다행히 수익마감하며 이렇게 포스팅을 작성할 수 있게되었다.

트럼프의 캐나다와 멕시코 대상 관세부과로 촉발된 관세빔이 월초와 월말 2차례 나왔고
바이비트가 북한 해커팀에 2조원이나 털리며 시장에 큰 낙폭을 가져온 해킹빔까지
수익을 낼 수 있는 변동성이 여러번 나와주었다.
이 기회를 잘 잡아 평소보다 수익규모를 키워 마감할 수 있었으니 감사할 뿐이다.
카피 트레이딩 팔로워는 아직까지...
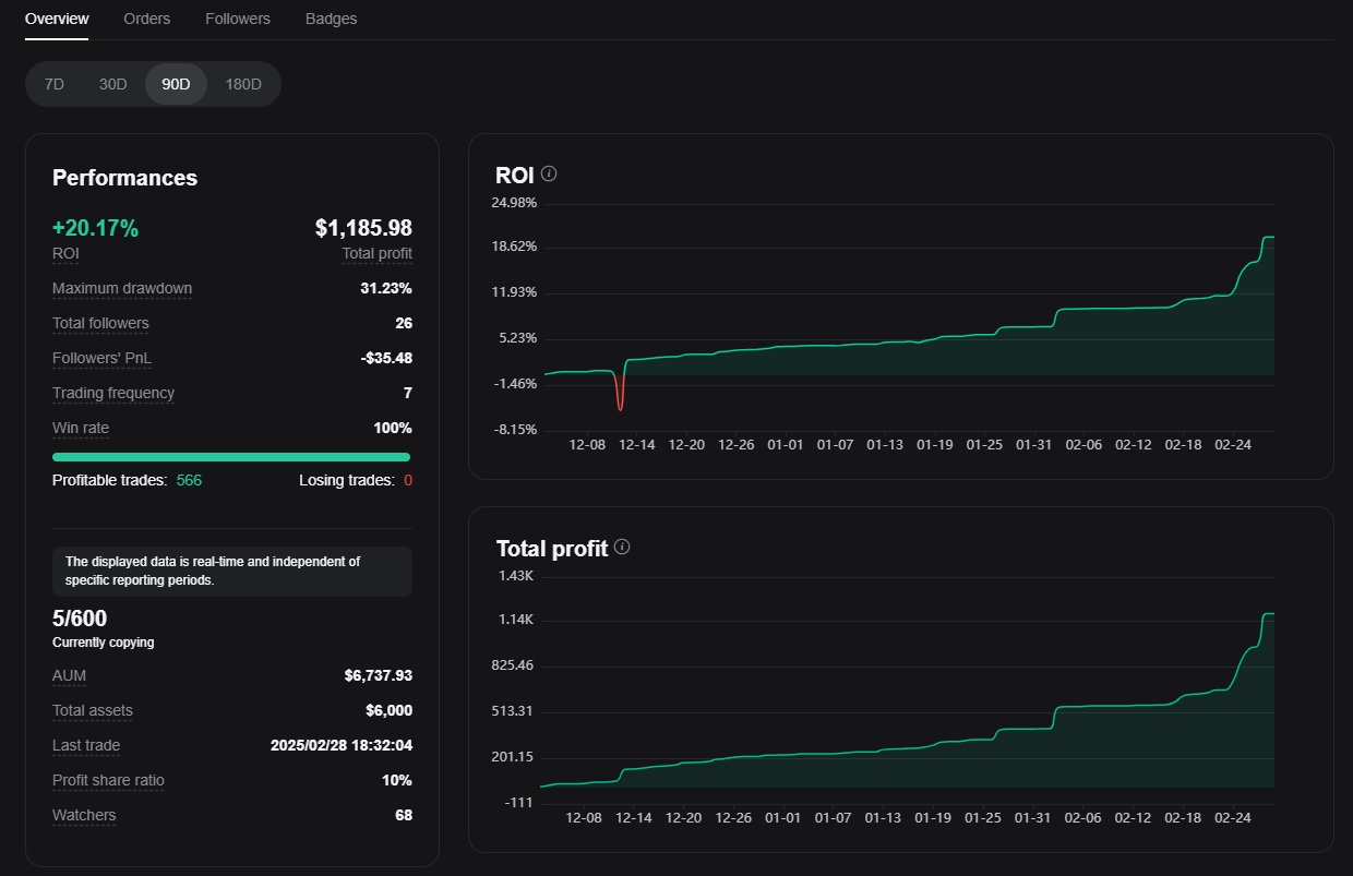
지난 3개월 넘도록 매매 승률은 꾸준하게 100%를 유지해오고 있으나 전달까지는 ROI가 4~5%정도로 수익금액이 크지않아 별다른 주목을 받지 못하고 있다.

현재 팔로워는 5명 내외로 유지되고 있는데 그 들의 투자금이 50~100불 정도이다보니 내 트레이딩 방법으로는 만족만할 수익을 얻지못해 중간에 자꾸 나가는 것으로 생각된다.
최소한 투자금이 3,000불 정도는 되야할텐데 그 정도의 금액을 알지도 못하는 카피트레이더에게 덜컥 맡기는 사람은 없겠지.
결국 내가 더 오랜기간 승률 100%를 유지하면서 수익금액을 키워야만 더 신뢰를 얻을 수 있을텐데
나는 트레이딩 금액을 키우기보다는 수익을 월말에 모두 인출하고 있으니
월 수익 총액은 이보다 더 커지기는 현실적으로 어렵지 않을까 싶다.
좀 더 큰 수익을 낼 수 있는 기회를 잘 잡거나, 트레이딩 스킬로 수익폭을 확대하는 접근방식이 더 필요하다고 생각된다.
내 목표는 바로
나를 믿고 카피하는 팔로워들에게 지속적이고 꾸준한 수익 파이프라인이 되어 주는 것.
단기간 큰 금액의 수익을 벌어들이지는 못해도 장기간에 걸쳐 지속가능한 수익을 만들어내는 트레이더가 되는 것이다.
희망하는 1,000명의 팔로워를 모을 수 있을때까지 기간이 얼마나 걸릴지 알 수 없지만, 느리더라도 지금처럼 꾸준히만 해보자.
1년이란 기간동안 승률 100%를 기록하며 계속해서 수익을 만들어내면 되지 않을까 :)
3월 트레이딩을 위해 시드는 6천불로 셋팅했으니 이번 달도 ROI 5%이상으로 잘 마무리하고 4월 초에도 3월 결산내역을 포스팅 할 수 있기를 바래본다.

'카피 트레이딩으로 생활비 벌기 > 비트겟(Bitget)' 카테고리의 다른 글
| [비트겟] 카피트레이더 승률 부문 전체 1위 달성 (0) | 2025.03.23 |
|---|---|
| [비트겟] 승률 탑20 트레이더 뱃지 획득! (0) | 2025.03.04 |
| [비트겟(3개월차)] 2025년 1월 정산 (0) | 2025.01.31 |
| [비트겟(2개월차)] 2024년 12월 정산 (1) | 2025.01.01 |
| 비트겟 카피트레이딩 1개월 현황 (0) | 2024.12.20 |

댓글